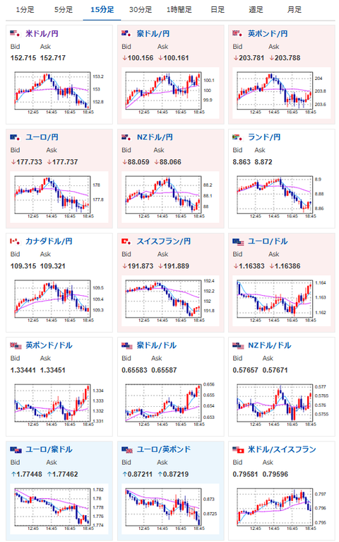
【相場】ドル円の伸びは続かず1ドル152円台後半へ押し戻し 日経平均は大幅に伸び最高値更新 仮想通貨も強い X Facebook はてブ Pocket LINE コピー 2025.10.27 19:05 【相場】ドル円の伸びは続かず1ドル152円台後半へ押し戻し 日経平均は大幅に伸び最高値更新 仮想通貨も強い : 稼げるまとめ速報1: 以下名無しさんに代わりまして管理人がお伝えします 1848/01/24(?)00:00:00 ID:money_soku2025年10月27日18時54分取得1001: 以下名無しさんに代わりまして管理人がお伝えします 1848/01 引用元:【相場】ドル円の伸びは続かず1ドル152円台後半へ押し戻し 日経平均は大幅に伸び最高値更新 仮想通貨も強い